Lighter (LIT) досяг нових мінімумів на тлі охолодження ончейн-метрик та продажів через еірдроп — чи може ця ключова підтримка спричинити відскок?

LIT2,4%
ETH0,58%


Основні моменти

  • Легкий (LIT) опустився до нового історичного мінімуму біля $2.05, продовжуючи свою щотижневу втрату майже на 30% після розпродажу після аірдропу.

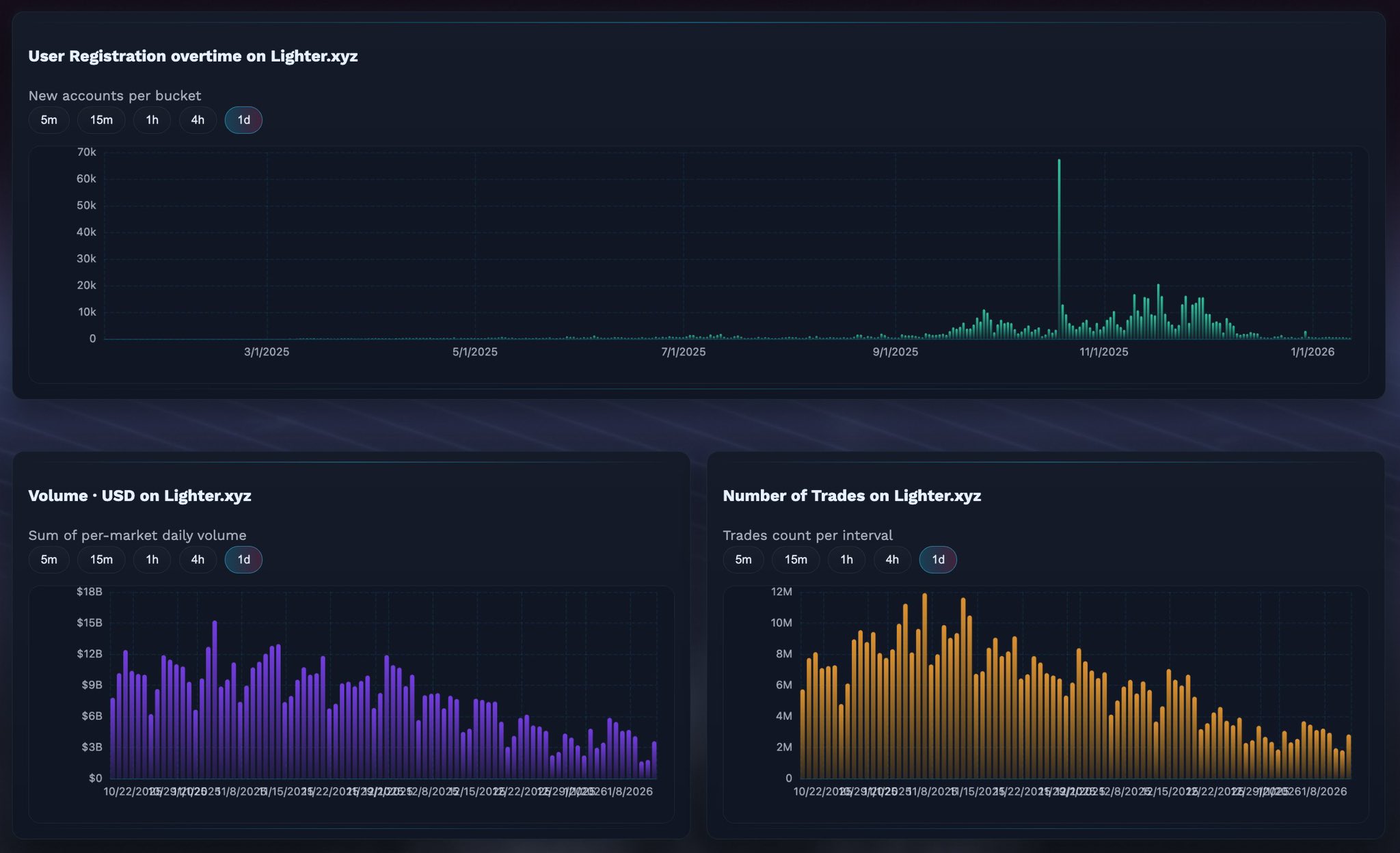
  • Активність в мережі на Lighter.xyz зменшується, з меншими реєстраціями користувачів, зниженням обсягу торгів та кількості угод у порівнянні з піками тижня запуску.

  • Дані аірдропу показують, що 49% розподіленого LIT було продано, хоча понад 27% цієї пропозиції вже викуплено, що натякає на інтерес до купівлі на зниження.

  • На 4-годинному графіку LIT формує можливий падаючий клин, структуру, яка може передувати короткостроковому відскоку, якщо підтримка тримається.


Lighter, децентралізована біржа перпетуалів, побудована на Ethereum Layer-2, почала 2026 рік досить важко. Проект офіційно запустили 30 грудня 2025 року разом із рідним токеном $LIT, розподіливши 25% пропозиції через аірдроп для ранніх користувачів. Спочатку запуск викликав сильний ентузіазм — піднявши LIT вище за $4 мітку — але ралі було недовгим.

За кілька днів сильний тиск продавців знизив токен майже на 20 за один сеанс. Падіння не зупинилося там. До 13 січня LIT зафіксував новий історичний мінімум близько $2.05, продовжуючи щотижневі втрати майже на 30%. Різке коригування, ймовірно, викликане зниженням активності в мережі та агресивним продажем, пов’язаним з аірдропом.

Джерело: Coinmarketcap

Зниження показників в мережі сигналізує про згасання початкового імпульсу

Останні дані в мережі, опубліковані криптотрейдером @KAIZ3NS, чітко показують сповільнення основних показників активності Lighter. Реєстрації нових користувачів, обсяг торгів і кількість виконаних угод усі знизилися після пікових значень одразу після запуску.

Графік реєстрацій користувачів показує помітний сплеск у перші тижні, а потім стабільне зниження з прогресом січня. Аналогічно, щоденний обсяг торгів і кількість угод на Lighter.xyz значно охололи з ранніх максимумів. Це сповільнення ймовірно відображає типовий патерн після аірдропу, коли короткострокові інвестори перерозподіляють капітал у нові протоколи з новими програмами винагород.

Дані/Джерело: @KAIZ3NS (X)

Простими словами, ранній хайп швидко привернув користувачів — але утримати їх залученими стало важче після зникнення ентузіазму від аірдропу.

Продажі з аірдропу все ще тиснуть на ціну

Додатковий тиск на ціну LIT створює продовження продажів від отримувачів аірдропу. За даними в реальному часі від Qwantify, лише 51% розподіленого LIT наразі утримується. Решта 49% частково або повністю продані.

Цікаво, що дані також показують, що продажі не були цілком односторонніми. З 49% проданого обсягу приблизно 27.69% вже викуплено назад, що свідчить про те, що деякі трейдери намагаються реінвестувати за нижчими цінами, а не повністю залишати токен. Проте, короткостроковий ефект залишається бичачим, оскільки розподіл обмежує потенціал зростання.

Джерело: qwantify

Чи може ця зона підтримки викликати відскок?

Незважаючи на слабкі фундаментальні показники у короткостроковій перспективі, технічна картина починає давати ранні ознаки потенційної стабілізації.

На 4-годинному графіку LIT здається формує падаючий клин, структуру, яка часто асоціюється з вичерпанням тренду під час спадів. Останнє падіння опустило ціну до зони $2.05, що збігається з нижньою межею клина і почало виступати як tentative support.

Графік Lighter (LIT) 4H/Coinsprobe (Джерело: Tradingview)

Якщо покупці зможуть захистити цей рівень, LIT може побачити відскок у напрямку верхньої межі клина, яка наразі знаходиться приблизно в районі $2.70–$2.75. Такий рух не означає поворот тренду, але може забезпечити короткострокове відновлення після тижнів тривалого продажу.

Індикатори імпульсу також натякають на можливу паузу у зниженні. MACD на 4-годинному таймфреймі здається, досягає дна, і бичачий імпульс поступово слабшає. Хоча це самостійно недостатньо для підтвердження розвороту, це підтримує ідею, що тиск продавців може зменшуватися біля поточних рівнів.

Висновок

Після запуску Lighter пройшов через класичний цикл аірдропу: початковий хайп, різке розподілення і охолодження активності в мережі. Зниження до нових історичних мінімумів відображає реальний тиск продавців, а не окрему ліквідацію. Однак, з формуванням ключової підтримки біля $2.05 і технічними ознаками початку стабілізації, LIT може наближатися до точки, де короткостроковий відскок стане можливим — за умови, що загальні ринкові умови не погіршаться додатково.

Поки що LIT залишається високоризиковим активом на ранній стадії, де настрій може швидко змінитися. Чи триматиметься ця підтримка або прорве — це, ймовірно, визначить наступний великий рух.

Часті питання (FAQ)

Що таке Lighter (LIT)?

Lighter — це децентралізована біржа перпетуалів, побудована на Ethereum Layer-2, створена для пропонування низьковартісної та високошвидкісної торгівлі деривативами. LIT — її рідний утилітарний токен.

Чому падає ціна LIT?

Зниження головним чином викликане сильним продажем, пов’язаним з аірдропом, і охолодженням активності в мережі, включаючи менше нових користувачів, зниження обсягу торгів і кількості угод.

Скільки з аірдропу LIT вже продано?

Приблизно 49% розподіленого LIT було продано на даний момент, хоча близько 27.69% з цієї проданої кількості вже викуплено назад.

Показує чи LIT якісь бичачі ознаки?

Хоча загальний тренд залишається бичачим, індикатор MACD досягає дна, що свідчить про можливе ослаблення зниження біля поточних цін.

Чи це хороший час для інвестицій у LIT?

LIT залишається високоризиковим активом на ранній стадії. Трейдерам і інвесторам рекомендується чекати підтвердження утримання підтримки або явного зміщення тренду і завжди проводити власне дослідження перед прийняттям рішень.


Застереження: Усі думки та аналіз у цій статті є суто інформаційними і відображають точку зору автора, а не фінансову пораду. Технічні патерни та індикатори, що обговорюються, піддаються волатильності ринку і можуть або не можуть принести очікувані результати. Інвесторам рекомендується проявляти обережність, проводити незалежне дослідження і приймати рішення відповідно до свого рівня ризику.


Про автора: Нілеш Хембаде — засновник і головний автор Coinsprobe, має понад 5 років досвіду у криптовалютній та блокчейн-індустрії. З моменту запуску Coinsprobe у 2023 році він надає щоденні аналітичні огляди на основі досліджень, даних в мережі та технічних аналізів.

Застереження: Інформація на цій сторінці може походити від третіх осіб і не відображає погляди або думки Gate. Вміст, що відображається на цій сторінці, є лише довідковим і не є фінансовою, інвестиційною або юридичною порадою. Gate не гарантує точність або повноту інформації і не несе відповідальності за будь-які збитки, що виникли в результаті використання цієї інформації. Інвестиції у віртуальні активи пов'язані з високим ризиком і піддаються значній ціновій волатильності. Ви можете втратити весь вкладений капітал. Будь ласка, повністю усвідомлюйте відповідні ризики та приймайте обережні рішення, виходячи з вашого фінансового становища та толерантності до ризику. Для отримання детальної інформації, будь ласка, зверніться до Застереження.

Пов'язані статті

PEPE Утримує Вузький Діапазон, Оскільки Ведмежий Тиск Обмежує Підвищення

Ключові висновки: PEPE торгується в межах вузького діапазону консолідації, оскільки продавці зберігають контроль, тоді як повторні відхилення на рівні опору не дають ринку набрати стійкого бичачого імпульсу. Зони опору Фібоначчі й надалі обмежують потенціал зростання, при цьому кілька бар’єрів поєднуються разом із

CryptoNewsLand35хв. тому

Shiba Inu кидає виклик ведмежому сетапу: коротке стиснення піднімає ціну

Ключові висновки Ціна Shiba Inu зросла, незважаючи на ведмежі сигнали “смертельного хрестa”, оскільки короткі ліквідації посилилися, спричинивши швидкий висхідний рух за умов низької ліквідності. “Доджі бабки” та звуження смуг Боллінджера підтримали бичачий імпульс, підкріплюючи модель розвороту після тривалого d

CryptoNewsLand39хв. тому

Solana Recovery демонструє темпи зростання, тоді як дані щодо деривативів показують розділені настрої

Ключові висновки Solana фіксує чотири послідовні дні зростання на тлі підвищення ставок фінансування, що вказує на зростання роздрібного інтересу, тоді як загальна ринкова впевненість залишається розділеною між учасниками. Зниження відкритого інтересу до ф’ючерсів разом із зростанням ставок фінансування підкреслює зменшення експозиції трейдерів,

CryptoNewsLand1год тому

Solana дивиться на $90 , оскільки ривок обсягу сприяє короткостроковому ралі

Ключові висновки: Ціна Solana відскочила від недавніх мінімумів поблизу $80 , коли торговий обсяг різко зріс, сигналізуючи про поновлення участі та сильніший короткостроковий ринковий імпульс. «Золотий хрест» на нижчих таймфреймах підкріпив бичачі настрої, а технічні індикатори вказували на подальше

CryptoNewsLand1год тому

ETH 15 хвилин знизився на 0.69%: обсяг спалювання зменшився, а короткострокові арбітражні кошти створили тиск на ціну

2026-04-09 18:00 до 2026-04-09 18:15 (UTC), ETH у межах коливань 0.88% завершив торги падінням на 0.69%, а ціна коливалася в діапазоні від 2203.91 до 2223.58 USDT. У межах цього діапазону обсяг торгів дещо зріс, рівень уваги ринку залишався високим, але короткострокова волатильність посилилася, що змусило інвесторів насторожитися. Основним драйвером цієї активності стала зниження плати за Gas у мережі ETH до історичного мінімуму, через що зменшився обсяг спалювання за EIP-1559; ефект скорочення чистої пропозиції послабився, і структура попиту та пропозиції на короткий час зазнала тиску корекції. Одночасно,

GateNews1год тому

BTC за 15 хвилин знизився на 0.62%: збільшення чистого припливу на біржах посилилося та спричинило хвилювання внаслідок резонансу короткострокового арбітражу

9 квітня 2026 року з 18:00 до 18:15 (UTC) дохідність ціни BTC склала -0.62%, ціна закрилася в діапазоні 71857.8–72375.1 USDT, амплітуда 0.72%. Рівень уваги ринку був суттєвим: волатильність зросла, а кошти за короткий час швидко перетікали. Загальна ринкова атмосфера стає більш обережною, а бажання інвесторів до короткострокових операцій підвищується. Основним драйвером цієї аномальної активності є збільшення чистого припливу BTC на біржі в межах вікна аномалії: за 10 хвилин чистий потік становив 755.92 BTC, що відображає те, що частина інвесторів обирає виводити кошти на біржу під час коливань, щоб шукати арбітражний ефект

GateNews1год тому
Прокоментувати
0/400
Немає коментарів